Forensic video tools

Deep video insights— fast.

DIVA’s forensic tools are an X-ray into video evidence. Quickly surface frame timing anomalies, duplicate patterns, freezes, and GOP irregularities with push-button analyses—then export the raw data and detailed reports for your workflow.

  • No installs or dongles. Sign in from anywhere (Chrome).
  • All-in-one interface: player, metadata, analyses, and exports.
  • Export raw JSON/CSV at any time, plus structured PDF reports.
  • Seat-based licensing (plans for 1, 4, 10+ seats).

Built for investigators and technical analysts who need defensible answers—fast.

1

Upload once

Create a project, upload videos, and work from anywhere—no installs, no dongles.

2

Inspect with confidence

Step frame-by-frame in the Advanced Video Player, inspect metadata (ffprobe, MediaInfo, ExifTool, MP4Box), frame hashes, and hex data, all in one interface.

3

Surface insights

Push-button analyses for freeze detection, frame duplicates, GOP patterns, and AI-powered timecode analysis.

4

Report and Export

Generate a structured report and export raw JSON/CSV artifacts for evidence and review.

Flagship capabilities

Four pillars that save analysts time.

DIVA is designed to reduce the time between “here’s the file” and “here’s what’s true.” Each module produces exportable artifacts you can use in your own workflow.

Cloud-first — nothing to install

Log in from any internet-connected browser, upload videos once, and access the same workspace anywhere—no installs, no dongles.

  • Shared workspace for teams—teammates can access the same projects, analyses, and exports.
  • Projects keep uploads, analyses, and exports organized.
  • Work across operating systems with a single login.
  • Seat-based licensing (plans for 1, 4, 10+ seats).

Push-button analysis suite

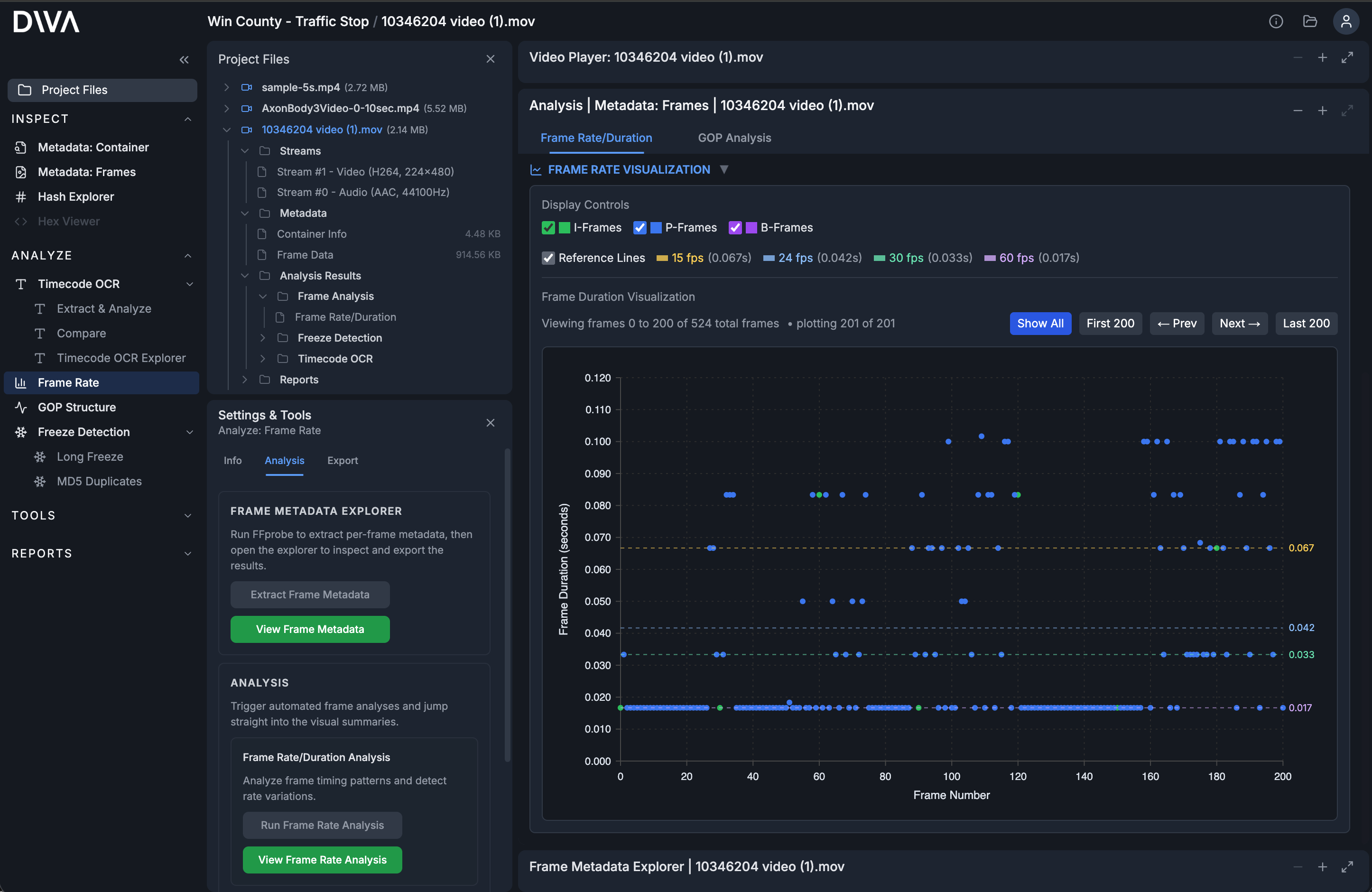
Treat the file like an X-ray: compare metadata sources, explore frame tables, visualize timestamp-based frame timing, and run specialized analyses without hopping between tools.

  • Metadata from multiple sources in one place (ffprobe, MediaInfo, ExifTool, MP4Box).
  • Timestamp frame timing analysis with frame-rate visualization.
  • Frame metadata in a searchable, filterable table.
  • Freeze detection, GOP analysis, and hash/duplicate inspection.
  • Export CSV/JSON outputs at any time.

Frame-accurate video player

Step frame-by-frame, jump between keyframes, and inspect frame details without leaving the workflow. When playable, DIVA uses the original file—no transcoding.

  • Frame output, timecode output, and frame-type overlays (I/P/B).
  • Keyframe mode: jump I-frame to I-frame to find points of interest.
  • Basic real-time image adjustments for visibility.

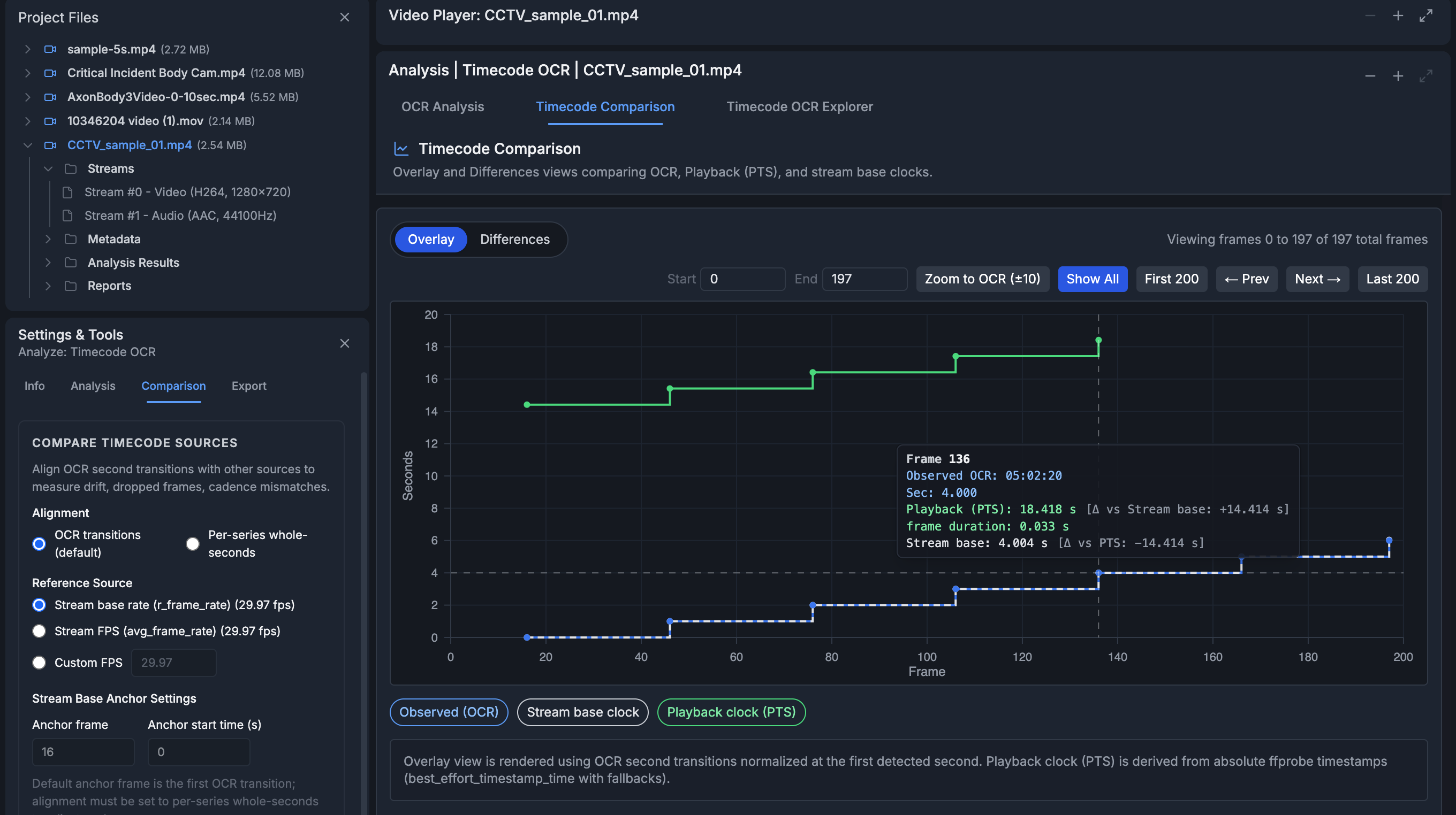
A.I. timecode OCR analysis

AI-powered OCR extracts burned-in timecode across a range of frames into a timecode series. The analysis engine compares the burned-in cadence to the stream’s timing to uncover drift, freezes, frame repeats, and FPS/encoding mismatches.

  • Region-of-interest selection with pixel-precise coordinates.
  • Export raw OCR and analysis artifacts (CSV/JSON).
  • Compare OCR timecode to frame timestamps and the stream’s declared frame rate.

Broad format support

Inspect original files with frame-by-frame accuracy across modern and legacy containers, including:

  • AVI
  • WMV / ASF
  • FLV
  • MPG / MPEG-2
  • MP4 / MOV
  • MKV / WebM

Codec support continues to expand. DIVA surfaces playback eligibility and analysis fallbacks in the workflow.

Security posture

DIVA is built on Google Cloud infrastructure with encryption in transit and at rest. We apply Google Cloud security best practices for identity, access control, and service hardening.

  • Authenticated access via Firebase Authentication.
  • Role-based organization access controls and seat policies.
  • Operational monitoring and audit-friendly logging practices.
  • Recovery window for accidental deletions of stored evidence artifacts.

Common questions

How do I sign up?
Choose a plan on the pricing page and complete the signup flow. Your organization is provisioned and ready to use immediately after checkout.
Can I export raw data from DIVA?
Yes. Every operation and analysis that generates data can be exported as raw JSON and CSV.
Do I need a Windows PC to use DIVA?
No. DIVA runs in Chrome on any operating system (Mac, Windows, Linux).
Do I need a dongle?
No. DIVA is cloud-based and licensing is seat-based.
Need 10+ seats or procurement support?
Contact sales to discuss onboarding, procurement requirements, and rollout planning.Contact sales

Coming soon

We’re expanding the platform with additional forensic tooling and workflows.

  • Video conversion suite

    Remux and conversion workflows for compatibility and delivery.

  • Hex viewer

    Inspect container structure and binary signatures.

  • Advanced video filters

    Blur reduction, detail enhancement, stabilization, and more.

  • AI redaction

    Redact faces, license plates, and screens for sharing.

  • AI audio transcripts

    Generate searchable transcripts alongside video evidence.

  • Object tracking

    Track objects of interest through time for review and reporting.

Ready to save hours on your next case?

DIVA is built to replace repetitive visual inspection and hand calculations with push-button extraction, analysis, and exportable artifacts.